How to clear a USB drive
- Download and install MultiDrive
- Plug in your USB drive
- Open MultiDrive and click Erase
- Select the USB and start erasing
- Wait for Success in Stats
- Quick-format the USB to create a file system
Need to wipe a USB drive for free, securely clearing it from all the information or viruses? To permanently delete data from USB, follow this easy 6-step guide.
6 steps to clear a USB drive
- Download and install the free wiping software – MultiDrive.
- Plug in your USB drive into any USB port on your computer.
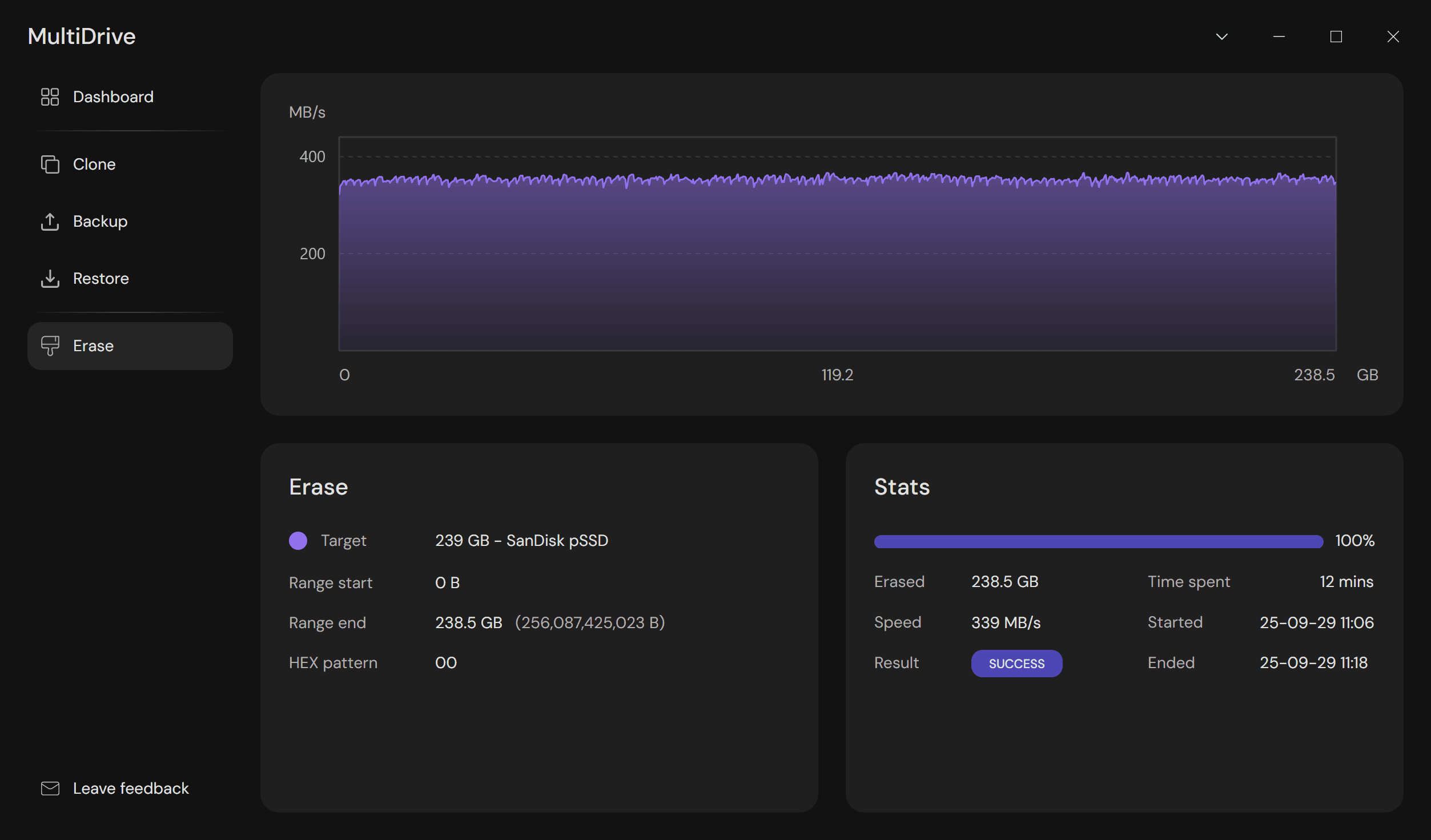
- Run MultiDrive and go to Erase on the left.
- Select the USB drive you want to clear and click the Erase button.

- Wait until the ‘Success’ result appears in the Stats panel, signifying that the wiping process has completed successfully.

- Quick-format your USB drive in Windows to create a new file system.
How to format a USB drive to exFAT
The main benefit of the exFATfile system is that you can use a USB drive with exFAT in Windows, Mac and Linux computers.
Here’s how to format a USB drive to exFAT in Windows, after wiping it with MultiDrive:
- In File Explorer, right-click your flash drive and select Format…
- In the File system list, select exFAT.
- Make sure that the Quick format option is selected and click Start.

How to format a USB drive to NTFS (for Windows)
NTFS is a default file system for Windows. It supports larger partitions and file sizes: up to 8 petabytes for volumes and files on the latest Windows versions.
Here’s how to format a USB drive to NTFS in Windows, after wiping it with MultiDrive:
- In File Explorer, right-click your flash drive and select Format…
- In the File system list, select NTFS.
- Make sure that the Quick format option is selected and click Start.

How to format a USB drive to FAT32
FAT32 is an outdated file system, which has significant limitations: the partition size is limited to 2TB and the maximum file size is 4GB. Its successor is the exFAT file system.
Formatting a USB drive to FAT32 in Windows is limited by the drive’s capacity:
- Using the built-in File Explorer, you can format USB flash drives up to 32GB.
- To format a drive larger than 32GB (and up to 2TB), you have to use the built-in Windows ‘format’ command line utility or third-party tools.
Here’s how to format a USB drive to FAT32 in Windows, using File Explorer:
- In File Explorer, right-click your flash drive and select Format…
- In the File system list, select FAT32.
- Make sure that the Quick format option is selected and click Start.

To format a USB flash drive larger than 32GB in Windows, see How to format a USB drive using cmd below.
How to format a USB drive using cmd (command prompt)
Command-line interface is often preferred by advanced users, system administrators, and IT professionals.
Here’s how to format a USB drive from the command prompt, using a built-in Windows command-line utility for drive formatting:
- In Windows, press Win+X and choose Windows PowerShell (Admin).
- Type:
format <volume> /q /fs:<filesystem>
where - <volume> is the volume name or letter (followed by a colon) of the USB drive you want to format,
- /q - parameter for quick formatting (only deletes the file table and the root directory, doesn’t perform a sector-by-sector formatting),
- <filesystem> is the type of file system (FAT, FAT32, NTFS, exFAT, ReFS, or UDF).
For example, to quick-format a USB drive with volume letter E:\ to FAT32, type:
format e: /q /fs:fat32
- Press Enter.
- Confirm formatting by pressing Y and then Enter.
Important: the 'format' command operates with logical volumes, not physical devices. In order for this utility to format an entire USB drive, the device must contain a volume that spans all sectors of the USB drive.
Remember: quick formatting will only erase the information about where the data is located on the USB drive, but not the data itself.
For irreversible and secure data erasure from USB drives, we recommend using MultiDrive, which has both a graphical and command-line interface.
Erasing a USB drive FAQ
Frequently asked questions about erasing a USB drive
It is better to completely erase your USB drive, when you:
- Want to securely delete all sensitive files from it
- Suspect that it may contain viruses or malware
- Prepare the drive for resale
- Switch to a more modern file system (e.g. change from FAT32 to exFAT or NTFS)
Putting all files and folders to the Recycle bin or performing a quick format of your USB flash drive won’t delete all your data permanently.
The best way to wipe your USB flash drive is to use free wiping software, like MultiDrive. It securely and irreversibly deletes all data from your USB drive:
- Download and install MultiDrive.
- Click Erase > Select your flash drive > Click the Erase button.
Yes, you can safely reuse your flash drive after wiping it clean with MultiDrive and quick-formatting it in Windows and other operating systems.
Flash memory has a limited number of write cycles. However, it's not likely that wiping a USB drive a few times will cause any noticeable damage or significantly reduce its lifespan.
It's better to know for sure that your sensitive data is gone for good, even if it does a little bit of damage to the drive.
Think of your USB drive as a library.
Deleting a file is like removing a card from the catalog. The book (your data) is still on the shelf, and another person can still find it. The space is simply marked as available for a new book.
Formatting is like emptying the entire library and replacing the card catalog system. But it's tricky:
- Quick format just removes the catalog, making the books invisible but still physically present until new books are added.
- Full format goes a step further by checking the shelves for damage and sometimes writing zeros over the existing books, making them much harder to find.
Secure erasing is like shredding every single page of every book in the library. This process overwrites the entire drive with random data or some binary value making the original information practically impossible to recover.